在上一篇關于啤酒廠省錢的話題中,我們為您介紹了配備熱水罐和冷水罐對于啤酒廠節能減排的意義。從小的精釀酒坊到中型啤酒廠,其實只配備熱水罐和冷水罐在投入產出比上考量,是比較合適的。但到了年產1萬噸或更大的啤酒廠規模時,在建設啤酒廠時設計上熱能回收系統會更具有意義。

先回顧一下熱水罐和冷水罐的工作原理,這兩個罐子其實也可以作為本篇為大家介紹的熱能回收系統其中的一個組成部分。
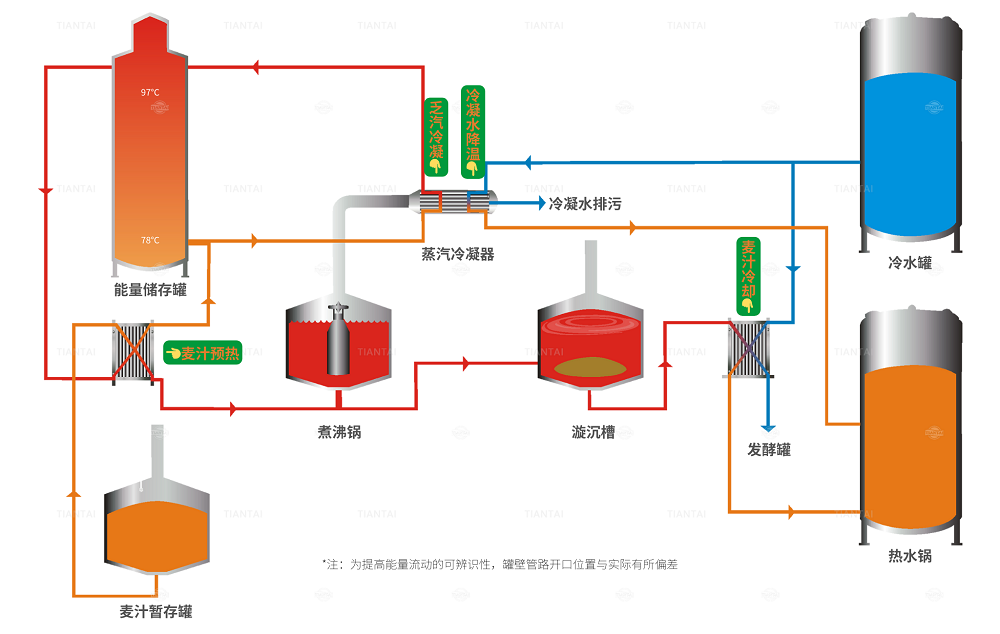
而整個啤酒廠的能源回收系統,通常指由熱水罐、冷水罐、板換、麥汁暫存罐、煮沸鍋上的蒸汽冷凝器和儲能罐構成的一個系統。
各處熱交換獲得的熱水量往往大于需求量,而啤酒廠需要的是再通入很少的熱量便可用于加熱的高溫水,同時將這些熱水保溫儲存起來,因此配備儲能罐。儲能罐分為高溫區和特高溫區,高溫區水溫約78℃,特高溫區水溫約97℃。由于水的溫度越高密度越小的特性,高溫區在罐子下半部,特高溫區在罐子上半部,且二者形成天然的溫躍層,互不相容。儲能罐貯存高溫水時,可根據需要調整97℃過熱水和78℃熱水的比例,混合段的高度取決于儲罐的結構。
麥汁煮沸時產生的水蒸氣被稱為乏汽或二次蒸汽。乏汽中含有許多熱量,蒸發100L水所產生的熱能可以將800升水升溫至80℃。按照小產能的啤酒設備將其設計為自來水冷凝乏汽后收集冷凝水排污,在大產能啤酒廠中則造成嚴重的能源浪費。

我們將煮沸鍋鏈接的冷凝器中安裝列管換熱器。從煮沸鍋中釋放的乏汽進入冷凝器的列管換熱器中被78℃的高溫水冷凝到約85℃,這時反向流動的高溫水被加熱至97℃后進入到儲能罐的上部。此時85℃的乏汽冷凝水再被冷水罐中12℃的冷水冷卻至30℃,同時將12℃的冷水加熱至80℃并打回熱水罐中。
來自儲能罐上部的97℃熱水經過板式換熱器,將暫存罐中72℃的麥汁加熱至95℃,減少后續煮沸所需熱能。之后,下降到78℃的特高溫水被打進儲能罐的下半部。
天泰提供多種方法為啤酒廠創建可持續發展的未來。通過這項技術,啤酒廠用于產生熱水的一次能源消耗可以減少到最低,麥汁煮沸時的加熱時間縮短70%,從而降低了運營成本以及降低了CO2排放量。